Support Questions

Find answers, ask questions, and share your expertise
Announcements
Now Live: Explore expert insights and technical deep dives on the new Cloudera Community BlogsRead the Announcement

YARN Capacity Scheduler Queue utilisation graph.

avatar
Super Collaborator

Is there any tool which will give Queue utilisation(memory, cores) graph?

I want historical data in graphical representation, so that I can adjust my workload(reschedule jobs) as per resource utilization trend over time.

1 ACCEPTED SOLUTION

avatar
Rising Star
@Rahul Pathak

I guess Grafana with Ambari can help on this. Please use link to setup and configure Grafana.

Once Grafana is accessible, design your dashboard. Below are few sample screenshots:

855-04.png

856-05.png

View solution in original post

14 REPLIES 14

avatar
Super Collaborator

@Saurabh Kumar

Ensure that you select values from drop-down list. You don't need to add values manually. Also ensure that you don't miss any value

avatar
Guru

HI @Rahul Pathak I am selecting from drop down only as below . but it is giving me same error.

1977-screen-shot-2016-02-10-at-63425-pm.png

1978-screen-shot-2016-02-10-at-63352-pm.png

avatar
Super Collaborator

What is your ambari and HDP version. Try generating graph for some other component like Resourcemanager. Also try deleting stale hosts/services from ambari.

avatar
Guru
@Rahul Pathak

I have ambari Version2.2.0.0 and hdp stack 2.3.4.0.

I tried for other metrics for Resourcemanager but getting some weird error.

Problem! Unable to compile query predicate: Invalid Query Token: token='(', previous token type=VALUE_OPERAND.

1979-screen-shot-2016-02-10-at-71513-pm.png

avatar
Super Collaborator

@Saurabh Kumar

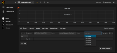
Metrics for which you are trying to generate the graph needs to be edited manually.

Enter "metrics/yarn/Queue/root/AvailableMB" in metric box while selecting Resourcemanager

Similarly for child queue of root viz child1 you have to enter metrics/yarn/Queue/root/child1/AvailableMB

I have tested this on ambari Version 2.2.0.0 with hdp stack 2.3.4.0.