Community Articles

Find and share helpful community-sourced technical articles.
Announcements
Now Live: Explore expert insights and technical deep dives on the new Cloudera Community BlogsRead the Announcement
Labels (2)
avatar
Master Guru

What: Executing Scala Apache Spark Code in JARS from Apache NiFi

Why: You don't want all of your scala code in a continuous block like Apache Zeppelin

Tools: Apache NiFi - Apache Livy - Apache Spark - Scala

Flows:

62928-nifiscalaflow.png

Option 1: Inline Scala Code

62917-scalacodeinline.png

Apache Zeppelin Running the Same Scala Job (have to add the jar to interpreter for Spark and restart)

62918-zeppelinsparkscalajar.png

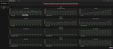
Grafana Charts of Apache NiFi Run

62919-nifigrafana.png

Log Search Helps You Find Errors

62920-logsearcherrors.png

Run Code For Your Spark Class

62921-scalasparkrunnercode.png

Setting up Your ExecuteSparkInteractive Processor

62922-sparklivyinteractive.png


Setting Up Your Spark Service for Scala

62924-livysparkcontroller.png

Tracking the Job in Livy UI

62925-livysessionforscala.png

Tracking the Job in Spark UI

62926-scalasparkrun.png

I was looking at doing this: Pull code from Git and put into a NiFi attribute, run directly. For bigger projects, you will have many classes and dependencies that may require a full IDE and SBT build cycle. Once I build a Scala jar I want to run against that.

Example Code

package com.dataflowdeveloper.example
import org.apache.spark.sql.SparkSession
class Example () {
  def run( spark: SparkSession) {
      try {
        println("Started")
        val shdf = spark.read.json("hdfs://princeton0.field.hortonworks.com:8020/smartPlugRaw")
      shdf.printSchema()
      shdf.createOrReplaceTempView("smartplug")
      val stuffdf = spark.sql("SELECT * FROM smartplug")
      stuffdf.count()
        println("Complete.")
      } catch {
        case e: Exception =>
          e.printStackTrace();
      }
  }
}


=--- Run that with


import com.dataflowdeveloper.example.Example
println("Before run")
val job = new Example()
job.run(spark)
println("After run")


=== after run
{"text\/plain":"After run"}


Import Tip

You need to put your Jar in Session.jars on the Session control and on the same directory on hdfs.

So I did /opt/demo/example.jar in Linux and

hdfs:// /opt/demo/example.jar.

Make sure Livy and NiFi have read permissions on those.

Github: https://github.com/tspannhw/livysparkjob


Github Release: https://github.com/tspannhw/livysparkjob/releases/tag/v1.1


Apache NiFi Flow Example

spark-it-up-scala.xml

11,862 Views
Comments

Easy to run this code from Spark Shell as well without connection to nifi

runshell.sh

/usr/hdp/current/spark2-client/bin/spark-shell --packages org.apache.spark:spark-sql-kafka-0-10_2.11:2.2.0,org.apache.spark:spark-streaming-kafka-0-8_2.11:2.2.0 --jars /opt/demo/example.jar

https://docs.hortonworks.com/HDPDocuments/HDP2/HDP-2.6.4/bk_spark-component-guide/content/spark-data... http://spark.apache.org/docs/2.2.0/

http://spark.apache.org/docs/2.2.0/rdd-programming-guide.html

http://spark.apache.org/docs/2.2.0/quick-start.html

https://community.hortonworks.com/articles/151164/how-to-submit-spark-application-through-livy-rest....

curl -H "Content-Type: application/json" -H "X-Requested-By: admin" -X POST -d '{"file": "/apps/example.jar","className": "com.dataflowdeveloper.example.Links"}' http://server:8999/batches

curl -H "Content-Type: application/json" -H "X-Requested-By: admin" -X POST -d '{"file": "hdfs://server:8020/apps/example_2.11-1.0.jar","className": "com.dataflowdeveloper.example.Links"}' http://server:8999/batches

FYI

18/03/14 11:54:54 INFO LineBufferedStream: stdout: 18/03/14 11:54:54 INFO Client: Source and destination file systems are the same. Not copying hdfs://server:8020/opt/demo/example.jar

Version history
Last update:
‎08-17-2019 08:22 AM
Updated by:
Contributors